SECURESHIELD DISCOVERY
DESCUBRIMIENTO Y GESTIÓN CONTINUA DE VULNERABILIDADES Y LÍNEAS BASE
¿POR QUÉ ES IMPORTANTE?
NUESTRO ENFOQUE
B-SECURE prioriza la identificación de brechas de seguridad para hacer una correcta gestión de estas. Nuestro servicio comprende el soporte y la gestión de tecnologías que se integran perfectamente en los procesos de gestión de vulnerabilidades y líneas base establecidos en su compañía, permitiéndole identificar los activos existentes tanto en la infraestructura IT en nube, como on-premises.
En un primer momento, se identifican las falencias y riesgos de seguridad de la infraestructura tecnológica, software implementado, dispositivos de red, aplicaciones web, entre otros, para luego catalogarlos de acuerdo a su nivel de criticidad y realizar su tratamiento de manera priorizada.
¿CÓMO FUNCIONA EL SERVICIO SECURESHIELD DISCOVERY?
Facilitamos la creación de una CMDB base para identificar y clasificar los activos conocidos, desconocidos, internos, expuestos a Internet y no administrados del cliente para definir la mejor estrategia de monitoreo, aseguramiento y descubrimiento de vulnerabilidades, por medio de flujos de trabajo y administración automatizados.
Identificación automática de activos
Facilitamos la creación de una CMDB base para identificar y clasificar los activos conocidos, desconocidos, internos, expuestos a Internet y no administrados del cliente para definir la mejor estrategia de monitoreo, aseguramiento y descubrimiento de vulnerabilidades, por medio de flujos de trabajo y administración automatizados.

Identificación de brechas
Le apoyamos en la detección continua de vulnerabilidades críticas y configuraciones erróneas en dispositivos móviles, sistemas operativos y aplicaciones según los estándares CIS, para incidentes que puedan poner en riesgo el negocio.

Monitoreo continuo
Nuestro servicio proporciona escaneos de seguridad que pueden ser programados de manera periódica, realizados de forma recurrente, ejecutados de manera continua o bajo demanda, según las necesidades específicas del cliente. Estos escaneos permiten una vigilancia constante sobre la infraestructura tecnológica, garantizando que se mantenga la integridad y la salubridad de la plataforma en gestión. Con este enfoque, identificamos de manera oportuna posibles vulnerabilidades o configuraciones inseguras, brindando soluciones rápidas y efectivas para minimizar riesgos y asegurar la continuidad del negocio.

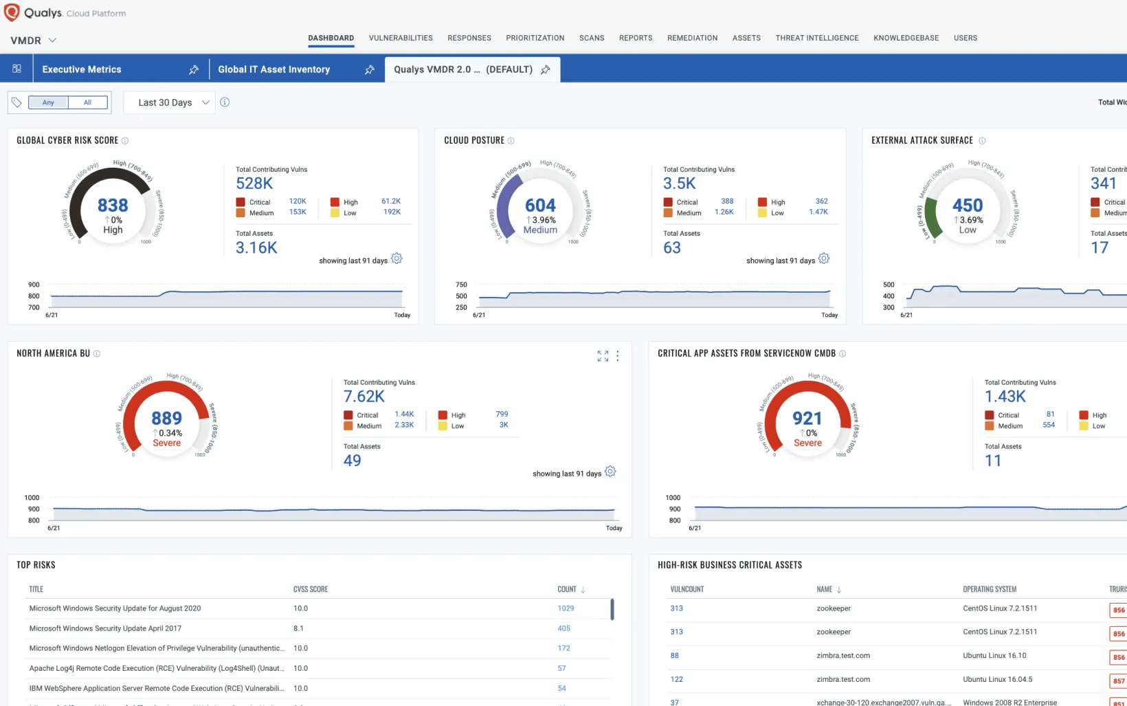
Reportes y dashboards
Proporcionamos sesiones de seguimiento periódicas en las que revisamos el estado de la seguridad y evaluamos el progreso en la mitigación de vulnerabilidades. Entregamos reportes detallados adaptados a las necesidades específicas de cada cliente, con información clara y accionable sobre el estado de los activos y las posibles brechas de seguridad. Además, ofrecemos el uso de dashboards interactivos que permiten un control en tiempo real, facilitando el análisis de datos y la toma de decisiones estratégicas en función de las amenazas y riesgos identificados.

BENEFICIOS DE SECURESHIELD DISCOVERY





-1.png?width=64&name=informacion-personal%20(1)-1.png)
LLEVEMOS LA SEGURIDAD DE SU EMPRESA AL SIGUIENTE NIVEL
Póngase en contacto con nuestro equipo de expertos. Le ayudaremos a determinar que soluciones y servicios son adecuados para su organización.